无监控不运维——Prometheus 快速入门

2019 年 9 月 18 日 运维帮


Prometheus 是由 SoundCloud 开发的开源监控报警系统和时序列数据库(TSDB),自 2012 年起,许多公司及组织已经采用 Prometheus,并且该项目有着非常活跃的开发者和用户社区,现在已经成为一个独立的开源项目,并且保持独立于任何公司,Prometheus 在 2016 加入 CNCF ( Cloud Native Computing Foundation ), 作为在 kubernetes 之后的第二个由基金会主持的项目。github 地址(https://github.com/prometheus)



本周四 51reboot 就将为大家带来 Prometheus 分享 手把手教大家快速搭建一套告警系统。


分享内容如下:


项目演示

知识介绍

  Prometheus 基础

  • 是什么

  • 架构设计

  • 为什么选择 Promethues

  Prometheus 组件概览和实战

  • Server

  • NodeExporter

  • Pushgateway

  • Alertmanager

  • Grafana 集成

答疑问题讨论


分享嘉宾:禾木老师


1、Ruby on Rails 爱好者

2、多年 Golang 研发经验

3、3 年 Promethus 二次开发及使用经验及社区代码贡献者

4、《Prometheus: Up & Running: Infrastructure and Application Performance Monitoring》  中文翻译作者(校验完毕待发版)




项目演示效果图



Prometheus 架构




为什么选择 Prometheus ?


  • who not?

  • 现代(用 Go 编写)

  • 无依赖,安装方便,上手容易

  • 很多插件或者 exporter

  • Grafana 默认支持

  • K8s 默认支持,非常适合容器和微服务

  • 社区活跃,它不仅仅是个工具而是生态



Prometheus 组件概览和实战


Prometheus Server


安装

Prometheus  Server 的安装比较灵活,可以使用二进制安装包或者 Docker 安装, 下面以二进制的方式为例:


解压缩包并运行  `./prometheus  `


访问 http://IP:9090 查看 Prometheus console

Prometheus Node Exporter


安装,运行

Prometheus  Node Exporter  主要用于物理主机的采样,它同样可以使用二进制安装包和 Docker 的安装, 下面以二进制的方式为例:


Prometheus 添加 Node Job


修改 prometheus.yml


使用 ./promtool check config 进行配置文件检测

使用 kill –HUP PID 进行重启


Prometheus Pushgateway 


安装,运行

Prometheus  Pushgateway 主要用于无法单独提供 Exporter 的数据的收集,它同样可以使用二进制安装包和 Docker 的安装, 下面以二进制的方式为例:



Pushgateway 添加数据


使用 HTTP 请求添加数据



Prometheus 添加 Pushgateway


修改 prometheus.yml


使用同样的方法,重启 Prometheus。



Alertmanager


安装,运行

Prometheus  Alertmanager 主要用于告警信息的管理,使用它可以很方便的对Prometheus 触发的告警进行分组,降噪,设置不同告警渠道。它同样可以使用二进制安装包和 Docker 的安装, 下面以二进制的方式为例:



与 Prometheus 集成


修改 prometheus.yml


添加 node_rules.yml 文件

使用 ./promtool 检查配置文件

重启 Prometheus 


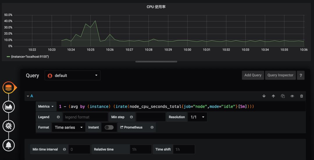
Rules Console


触发告警


Grafana 集成 


安装,运行

Grafana 是一款非常流行的开源的功能强大的指标展示工具,它和 Prometheus 能够做到无缝对接,它同样可以使用二进制安装包和 Docker 的安装, 下面以二进制的方式为例:


1、访问页面 http://IP:3000 ,并登录

2、默认账号密码(admin/admin),首次登录后提示修改密码

3、配置数据源,并选择 Prometheus




4、创建 dashboard ,添加面板, 并保存




参与方式


本次分享时间:2019-9-19 晚 21:00 直播


参与方式:

扫码添加小助手的微信,备注【Prometheus】,

即可获取直播链接,也可进入直播群与老师互动





登录查看更多
1

相关内容

运维,这里指互联网运维,通常属于技术部门,与研发、测试、系统管理同为互联网产品技术支撑的4大部门,这个划分在国内和国外以及大小公司间都会多少有一些不同。
【2020新书】实战R语言4,323页pdf
专知会员服务
102+阅读 · 2020年7月1日
FPGA加速系统开发工具设计:综述与实践
专知会员服务
69+阅读 · 2020年6月24日
干净的数据:数据清洗入门与实践,204页pdf
专知会员服务
164+阅读 · 2020年5月14日
【新书】Java企业微服务,Enterprise Java Microservices,272页pdf
TensorFlow Lite指南实战《TensorFlow Lite A primer》,附48页PPT
专知会员服务
70+阅读 · 2020年1月17日
【干货】大数据入门指南:Hadoop、Hive、Spark、 Storm等
专知会员服务
98+阅读 · 2019年12月4日
【电子书】C++ Primer Plus 第6版,附PDF
专知会员服务
88+阅读 · 2019年11月25日
【电子书】Flutter实战305页PDF免费下载
专知会员服务
23+阅读 · 2019年11月7日
【书籍】深度学习框架:PyTorch入门与实践(附代码)
专知会员服务
167+阅读 · 2019年10月28日
基于Prometheus的K8S监控在小米的落地
DBAplus社群
16+阅读 · 2019年7月23日
手把手教你用Python做一个哄女友神器,小白可上手
网易智能菌
5+阅读 · 2019年6月15日
40张PPT,帮你轻松入门Spark大数据!BAT架构师制作!
七月在线实验室
19+阅读 · 2019年5月27日
浅谈 Kubernetes 在生产环境中的架构
DevOps时代
11+阅读 · 2019年5月8日
百度开源项目OpenRASP快速上手指南
黑客技术与网络安全
5+阅读 · 2019年2月12日
如何快速入门TensorFlow ?丨极客时间
InfoQ
4+阅读 · 2019年1月8日
Deeplearning4j 快速入门
人工智能头条
14+阅读 · 2018年12月24日
从基础概念到实现,小白如何快速入门PyTorch
机器之心
13+阅读 · 2018年2月26日
Seeing What a GAN Cannot Generate
Arxiv
8+阅读 · 2019年10月24日
Arxiv
9+阅读 · 2019年4月19日
Arxiv
3+阅读 · 2018年2月24日
Arxiv
6+阅读 · 2018年2月7日
Arxiv
5+阅读 · 2015年9月14日
VIP会员
相关VIP内容
【2020新书】实战R语言4,323页pdf
专知会员服务
102+阅读 · 2020年7月1日
FPGA加速系统开发工具设计:综述与实践
专知会员服务
69+阅读 · 2020年6月24日
干净的数据:数据清洗入门与实践,204页pdf
专知会员服务
164+阅读 · 2020年5月14日
【新书】Java企业微服务,Enterprise Java Microservices,272页pdf
TensorFlow Lite指南实战《TensorFlow Lite A primer》,附48页PPT
专知会员服务
70+阅读 · 2020年1月17日
【干货】大数据入门指南:Hadoop、Hive、Spark、 Storm等
专知会员服务
98+阅读 · 2019年12月4日
【电子书】C++ Primer Plus 第6版,附PDF
专知会员服务
88+阅读 · 2019年11月25日
【电子书】Flutter实战305页PDF免费下载
专知会员服务
23+阅读 · 2019年11月7日
【书籍】深度学习框架:PyTorch入门与实践(附代码)
专知会员服务
167+阅读 · 2019年10月28日
相关资讯
基于Prometheus的K8S监控在小米的落地
DBAplus社群
16+阅读 · 2019年7月23日
手把手教你用Python做一个哄女友神器,小白可上手
网易智能菌
5+阅读 · 2019年6月15日
40张PPT,帮你轻松入门Spark大数据!BAT架构师制作!
七月在线实验室
19+阅读 · 2019年5月27日
浅谈 Kubernetes 在生产环境中的架构
DevOps时代
11+阅读 · 2019年5月8日
百度开源项目OpenRASP快速上手指南
黑客技术与网络安全
5+阅读 · 2019年2月12日
如何快速入门TensorFlow ?丨极客时间
InfoQ
4+阅读 · 2019年1月8日
Deeplearning4j 快速入门
人工智能头条
14+阅读 · 2018年12月24日
从基础概念到实现,小白如何快速入门PyTorch
机器之心
13+阅读 · 2018年2月26日
相关论文
Seeing What a GAN Cannot Generate
Arxiv
8+阅读 · 2019年10月24日
Arxiv
9+阅读 · 2019年4月19日
Arxiv
3+阅读 · 2018年2月24日
Arxiv
6+阅读 · 2018年2月7日
Arxiv
5+阅读 · 2015年9月14日
Top
微信扫码咨询专知VIP会员