前端性能优化实战

2022 年 5 月 17 日 阿里技术


You can't manage what you can't measure. —— Peter Drucker



度量


引语中提到了 彼得·德鲁克 的一句话,“一件事如果你无法衡量它、你就无法管理它”,性能同样如此。如果没有一个准确的方案来对性能进行度量,那优化就无从谈起。

那么对于我们来说,哪些指标是可以用来对页面性能、用户体验进行度量的呢?我会从如下几个角度逐一为大家讲解:

  • Performance API

  • 页面流畅度


  • FPS

  • raf(requestAnimationFrame)


  • 首屏性能


  • FP、FCP、FMP

  • CWV(Core Web Vitals)


Performance API


相信前端的同学对于 Performance API 应该都不陌生,通常我们将浏览器提供的可以进行测算和采集的 API 统称为 Performance API,该类型的对象可以通过调用只读属性 window.performance 来获得。

在日常的工作中,我们为了计算一个任务的耗时,通常会在任务执行前后利用 Date.now() 分别创建两个时间,最后取两者的差值作为任务执行耗时。但是 Date.now() 存在两个问题:

  • 返回的时间戳是从 1970 年 1 月 1 日 00:00:00 UTC 开始经过的毫秒数,依赖于系统时间


  • 精度仅到毫秒(ms)


为了对性能做精准的计算,我们可以选择 Performance API 提供的 performance.now() 来进行高精度计算,其特性为:


  • 时间戳基于页面打开的时间计算


  • 精度精确到微秒(us)


下图可以比较直观的看到两者的差异:




页面流畅度


FPS


帧率 FPS(Frames Per Second - 每秒传输帧数),一般对于网页而言,最优的帧率在 60 FPS,如果越接近这个值,页面就越流畅,帧率如果远低于这个值,用户可能会明显感觉到卡顿。


60 FPS 意味着页面每隔 16.5ms(1/60)就需要渲染一次,否则就会出现丢帧的现象,而浏览器中的 JavaScript 执行和页面渲染都是会相互阻塞的,如果在代码中有非常复杂的逻辑占用了大量的执行时长,就会导致页面出现卡顿。


在 Chrome 的 devtools 中我们可以执行 Cmd+Shift+P 输入 show fps 来快速打开 fps 面板,如下图所示:





通过观察 FPS 面板,我们可以很方便的对当前页面的流畅度进行监控




我们在代码中如果想对当前页面的 FPS 帧率进行监控,可以参考如下这段示例代码:


var lastTime = performance.now();var frame = 0;var lastFameTime = performance.now();var loop = function(time{  var now = performance.now();  var fs = (now - lastFameTime);  lastFameTime = now;  var fps = Math.round(1000/fs);  frame++;  if(now > 1000 + lastTime) {    var fps = Math.round((frame * 1000) / (now - lastTime));    frame = 0;    lastTime = now;  };  window.requestAnimationFrame(loop);}


requestAnimationFrame


window.requestAnimationFrame() 告诉浏览器你希望执行一个动画,并且要求浏览器在下次重绘之前调用指定的回调函数更新动画。


这里借用 MDN 的描述,顾名思义就是传入一个函数,让浏览器在下一次渲染之前进行调用。那么基于这个特性,结合上面提供的 FPS 计算示例代码,我们可以发现,如果我们持续对 requestAnimationFrame 进行调用,那么每次调用的间隔应该在 16.7ms 左右,即满足我们对于页面流畅度 60 FPS 的要求,可以使用如下代码在控制台执行试试看:


let lastTime = 0;const measure = () => {  console.log(`${Date.now() - lastTime}ms`);  lastTime = Date.now();  requestAnimationFrame(measure);};measure();


首屏性能


首屏性能作为我们最关心的核心指标之一,在性能优化的场景中占据了相当大的比重,那么对于首屏的性能我们有哪些衡量指标呢?


针对这个问题,Google 曾经提出过一系列的以用户体验为中心的性能指标。




FP、FCP、FMP


FP(First Paint 译为“首次绘制”)代表浏览器第一次向屏幕传输像素的时间,仅表示当前已经开始绘制了,实际意义比较小。


FCP(First Contentful Paint 译为“首次内容绘制”)代表浏览器第一次向屏幕绘制 “内容”(只有首次绘制文本、图片(包含背景图)、非白色)。


相比之下,FCP 指的是浏览器首次绘制来自 DOM 的内容。例如:文本,图片,SVG,canvas元素等,这个时间点叫 FCP。

FMP(First Meaningful Paint 译为“首次有效绘制”)表示页面中有意义的内容开始出现在屏幕上的时间点。它也是我们来衡量用户加载体验的主要指标。


FMP 本质上是一个主观认知指标,是通过一个算法来猜测某个时间点可能是 FMP,但是计算方式过于复杂而且不准确,后来 Google 也放弃了 FMP 的探测算法,转而采用更加明确的客观指标 - LCP。


CWV(Core Web Vitals)


核心 Web 指标是适用于所有网页的 Web 指标子集,每位网站所有者都应该测量这些指标,并且这些指标还将显示在所有 Google 工具中。每项核心 Web 指标代表用户体验的一个不同方面,能够进行实际测量,并且反映出以用户为中心的关键结果的真实体验。


目前的 Web 核心指标由三个方面构成 — 页面加载性能、交互性、视觉稳定性,包含如下三个指标及阈值:





  • Largest Contentful Paint (LCP):最大内容绘制,测量加载性能。为了提供良好的用户体验,LCP 应在页面首次开始加载后的2.5 秒内发生。


  • First Input Delay (FID):首次输入延迟,测量交互性。为了提供良好的用户体验,页面的 FID 应为100 毫秒或更短。


  • Cumulative Layout Shift (CLS):累积布局偏移,测量视觉稳定性。为了提供良好的用户体验,页面的 CLS 应保持在 0.1. 或更少。


1)LCP


LCP 关注的是首屏中最大元素渲染渲染的时间,和 FCP 不同的是,FCP 更关注浏览器什么时候开始绘制内容,比如一个 loading 页面或者骨架屏,并没有实际价值,所以 LCP 相较于 FCP 更适合作为首屏指标。




拿 Detail 页举例,在 FCP 时,商品图片并未加载,此时对于用户而言,一个近乎白屏的页面是不具备可交互价值的,在 LCP 时,图片已经完成了加载,首屏主要元素也几乎加载完毕,此时的时间作为首屏时间,才是比较接近用户体感的。



既然 LCP 是根据页面上占据面积最大的元素渲染时间确定的,那么元素包含哪些呢?


  • 图片

  • 内嵌在 svg 中的 image 元素

  • 视频的封面

  • 通过 url() 加载的 background image

  • 文字


在 webpagetest 上可以很直观的看到当前 LCP 元素的详情信息




元素面积的计算规则有如下几点:


  • 在 viewport 内可见元素的大小,如果是超出可视区域或者被裁减、遮挡等,都不算入该元素大小


  • 对于图片元素来说,大小是取图片实际大小和原始大小的较小值,即Min(实际大小,原始大小)


  • 对于文字元素,只取能够覆盖文字的最小矩形面积


  • 对所有元素,margin、padding、border 等都不算


2)FID


FID 指标是指用户首次和网站进行交互到浏览器响应该事件的实际延时时间,可以想象一下,如果在你点击了一个 button 后,页面没有任何变化,2-3s 后才开始响应,可想而知体验是非常糟糕的。


FID 判定的交互行为有:


  • 点击、触摸、按键等(不包含滚动和缩放)

  • 有事件绑定的行为,比如注册在某个 dom 上的 click 事件


那么为什么会产生交互延迟呢?比如我在 button 上注册了一个 click 事件,例如:


btn.addEventListener('click'() => {  // do something})


按照预期,用户点击按钮的时候,回调函数会被直接触发,但是如果当前主线程被渲染、Long Tasks 占用,这个回调的执行就会被延后,就会导致 FID 时长增加。

但是 FID 作为一个“非客观值”,需要用户进行交互才能采集到,用户的交互时机,同样也会对指标的采集、统计造成影响。


3)CLS


CLS 是用来衡量视觉界面稳定性的一个指标,指的是页面产生的连续累计布局偏移分数。我们在日常业务中经常会用到懒加载、骨架屏等方式,用较低的成本先展示页面框架,再用动态渲染的方式,来对页面内容进行填充,如果此时布局发生变化,比如动态加载的元素和原本占位的元素大小不一致,可能就会导致用户误操作,影响用户体验,CLS 就是为了度量这类问题而存在。



当我们在说布局偏移的时候,指的是:页面中一个可见元素的起始位置发生改变,而元素的增删则并不会触发布局偏移。



那么如何定义偏移的连续累计呢?有如下几个要素:


  • CLS 计算的并非页面整个周期的偏移分数之和,而是累计值最高的连续布局偏移


  • 偏移相隔的时间少于 1s,且整个窗口的最大持续时间为 5s,则被计为连续偏移



分析工具


DevTools


DevTools 算是和前端同学打交道最多的工具之一了,主要用来查看日志、查看网络请求、debug 页面等等,我们同时还可以利用它对页面性能进行分析。


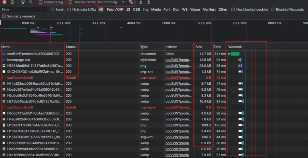
Network




如上图所示,这是我们很熟悉的 Network 界面,功能上我用红框大概做了一下划分:


  • 选项区:Preverse Log 可以在面板中保留网络请求,在页面重定向、当页跳转时可以保留之前页面的日志;Disable Cache可以屏蔽浏览器的 http 缓存机制;右侧的 No throtting 选择器可以对当前网络状态进行模拟(Fast 3G、Slow 3G 等等)


  • 请求列表、请求状态

  • 请求传输体积:默认展示 gzip/br 压缩后的大小

  • Waterfall:资源加载的时序和每一步的耗时


Performance


Performance 面板可以提供更加专业的性能信息




WebPageTest


WebPageTest是一个线上性能分析平台,除了常用的 cwv 性能数据外,还有 performance、lighthouse 报告、页面对比等功能。



输入 URL 后我们可以简单的选择一个 simple configuration 进行测试,默认会执行 3 次测试。这里我们可以看到页面的一些核心指标,可以点开对应的指标项进行更详细的分析,在 Waterfall 页面我们也可以很直观的看到当前页面的请求顺序、请求耗时、关键节点(FCP、LCP等等)





优化手段


网络传输优化



这里我们着重看三个时间指标:


  • Total Connection Time:整体的连接耗时

  • TTFB(Time to First Byte):首字节传输耗时

  • Content Download:内容传输耗时



Total Connection Time


导致连接耗时长的因素可能会有很多种:


  • 机器距离用户端的物理距离过长(美国 - 中国)

  • 重复建联,在页面中使用了多个不同域名,每次都需要重新建立连接

  • 用户端网络环境问题



那么为了解决这些问题我们可以采取哪些手段呢:


  • 利用 CDN 对主域名进行动态加速,对资源域名进行缓存,利用边缘节点的特性缩短用户请求距离


  • 利用 pre-connect 对域名进行预建联,同时对域名进行收拢,这样在 http2 的情况下可以减少建联耗时


  • 充分利用 http 缓存和 servicesworker 请求拦截的特性,对可缓存的资源进行本地缓存,减少发起网络请求次数


TTFB + Content Download


TTFB 是从发起请求到收到服务器请求第一个字节的时间,一般来说,如果首屏 html 请求的 TTFB 能达到 100ms 以内,就已经具备不错的体验了,如果超过了 500ms,那么用户就能明显的感受到白屏,精准的来说,TTFB 是在完成 DNS 查询、TCP 握手、SSL 握手后发起 HTTP 请求报文到接收到服务端第一个响应报文的时间差,大约等于 一个RTT(Round-Trip Time 即往返时延)+ ServerRT。



那么当 TTFB 耗时很长时,如何进行优化呢?可以参考如下几种方式:


  • 减少请求传输量,避免无用信息


  • 减少服务端处理时间(增加缓存、慢 SQL 治理等等)


  • 对首屏 HTML 内容做流式渲染,由于浏览器对 HTML 的解析并不依赖与下载完整的 HTML,而是解析一部分渲染一部分,所以服务端可以先将部分准备好的内容通过流式渲染的方式返回,而不是等全部内容就绪后再返回


  • 懒加载:优先返回必要内容,例如超长页面,可以先返回首屏看到的内容,剩下的通过异步加载的方式进行渲染,分多个接口进行请求



那么,是 TTFB 越短越好吗?


其实也不尽然,我们需要做好 TTFB 和 Content Download 的权衡,例如当我们开启 gzip/br 压缩的时候,TTFB 必然会呈上涨趋势,但是相对应的资源体积变小,就会加快传输耗时,减少 Content Download 时间,所以我们应该关注的用户真实的体验,而不是一味地盯着时间进行优化。


preload


preload 也就是预加载,关于预加载的方式有很多种,端内和端外也各自有不同的方案,比较常见的有:


  • preload 标签:<link rel="preload" as="image" href="xxx" />

  • serviceworker 预加载:flasher、workbox-preload 等

  • zcache:在客户端端内通过资源离线包的方式进行预加载



相关链接


  • Lighthouse Scoring Calculator:

    https://googlechrome.github.io/lighthouse/scorecalc/


  • WebPageTest:

    https://www.webpagetest.org/


  • Web Vitals:

    https://web.dev/vitals/


  • web-vitals - Github:

    https://github.com/GoogleChrome/web-vitals




加入学习

企业级互联网分布式系统

应用架构学习

本课程主要讲解当前网络环境下互联网应用架构设计,课程针对阿里云平台所提供的分步式系统架构支持来分层说明如何搭建一个高可用的应用架构。


点击阅读原文查看详情!


登录查看更多
0

相关内容

【2022新书】Python DevOps,245页pdf
专知会员服务
91+阅读 · 2022年7月11日
找工作实用书《LeetCode 题解》,262页pdf
专知会员服务
131+阅读 · 2021年12月2日
专知会员服务
71+阅读 · 2021年7月10日
专知会员服务
48+阅读 · 2021年5月21日
【干货书】Python参考手册,210页pdf
专知会员服务
64+阅读 · 2021年4月30日
【干货书】C++实战编程指南,附549页pdf与Slides
专知会员服务
84+阅读 · 2021年4月23日
【干货书】利用 Python 进行数据分析,470页pdf
专知会员服务
119+阅读 · 2021年3月13日
【Manning新书】C++并行实战,592页pdf,C++ Concurrency in Action
【经典书】《数据科学家统计学实战》,409页pdf
专知会员服务
108+阅读 · 2020年12月31日
机器学习入门的经验与建议
专知会员服务
94+阅读 · 2019年10月10日
代码覆盖率在性能优化上的一种可行应用
阿里技术
0+阅读 · 2022年5月13日
腾讯课堂小程序开发实践与思考
InfoQ
0+阅读 · 2022年3月27日
Kotlin Multiplatform 实战记 | QCon
InfoQ
0+阅读 · 2021年11月13日
一文看懂怎么用 Python 做数据分析
大数据技术
24+阅读 · 2019年5月5日
实战 | 用Python做图像处理(三)
七月在线实验室
15+阅读 · 2018年5月29日
实战 | 用Python做图像处理(二)
七月在线实验室
17+阅读 · 2018年5月25日
实战 | 用Python做图像处理(一)
七月在线实验室
25+阅读 · 2018年5月23日
手把手丨用TensorFlow开发问答系统
大数据文摘
21+阅读 · 2017年11月29日
国家自然科学基金
0+阅读 · 2015年12月31日
国家自然科学基金
0+阅读 · 2015年12月31日
国家自然科学基金
0+阅读 · 2014年12月31日
国家自然科学基金
0+阅读 · 2013年12月31日
国家自然科学基金
0+阅读 · 2013年12月31日
国家自然科学基金
0+阅读 · 2013年12月31日
国家自然科学基金
0+阅读 · 2012年12月31日
国家自然科学基金
0+阅读 · 2012年12月31日
国家自然科学基金
1+阅读 · 2009年12月31日
Arxiv
11+阅读 · 2018年1月18日
Arxiv
27+阅读 · 2017年12月6日
VIP会员
相关VIP内容
【2022新书】Python DevOps,245页pdf
专知会员服务
91+阅读 · 2022年7月11日
找工作实用书《LeetCode 题解》,262页pdf
专知会员服务
131+阅读 · 2021年12月2日
专知会员服务
71+阅读 · 2021年7月10日
专知会员服务
48+阅读 · 2021年5月21日
【干货书】Python参考手册,210页pdf
专知会员服务
64+阅读 · 2021年4月30日
【干货书】C++实战编程指南,附549页pdf与Slides
专知会员服务
84+阅读 · 2021年4月23日
【干货书】利用 Python 进行数据分析,470页pdf
专知会员服务
119+阅读 · 2021年3月13日
【Manning新书】C++并行实战,592页pdf,C++ Concurrency in Action
【经典书】《数据科学家统计学实战》,409页pdf
专知会员服务
108+阅读 · 2020年12月31日
机器学习入门的经验与建议
专知会员服务
94+阅读 · 2019年10月10日
相关资讯
代码覆盖率在性能优化上的一种可行应用
阿里技术
0+阅读 · 2022年5月13日
腾讯课堂小程序开发实践与思考
InfoQ
0+阅读 · 2022年3月27日
Kotlin Multiplatform 实战记 | QCon
InfoQ
0+阅读 · 2021年11月13日
一文看懂怎么用 Python 做数据分析
大数据技术
24+阅读 · 2019年5月5日
实战 | 用Python做图像处理(三)
七月在线实验室
15+阅读 · 2018年5月29日
实战 | 用Python做图像处理(二)
七月在线实验室
17+阅读 · 2018年5月25日
实战 | 用Python做图像处理(一)
七月在线实验室
25+阅读 · 2018年5月23日
手把手丨用TensorFlow开发问答系统
大数据文摘
21+阅读 · 2017年11月29日
相关基金
国家自然科学基金
0+阅读 · 2015年12月31日
国家自然科学基金
0+阅读 · 2015年12月31日
国家自然科学基金
0+阅读 · 2014年12月31日
国家自然科学基金
0+阅读 · 2013年12月31日
国家自然科学基金
0+阅读 · 2013年12月31日
国家自然科学基金
0+阅读 · 2013年12月31日
国家自然科学基金
0+阅读 · 2012年12月31日
国家自然科学基金
0+阅读 · 2012年12月31日
国家自然科学基金
1+阅读 · 2009年12月31日
Top
微信扫码咨询专知VIP会员